Recently, the trend of test automation has been visible in the software QA market. It reduces the effort to perform repetitive actions, increasing testing accuracy and thereby achieving one of the main goals of modern Agile and business teams – to quickly release high-quality software solutions to the market.
However, none of the mainstream testing frameworks can meet all the needs of testers and developers without detailed reports.
Here are the 19 best test reporting tools to help you understand how a digital product is ready for release and whether it meets the initial requirements. Choose the option that best suits your needs.
Allure Framework
Allure is a flexible open-source framework for report generation that supports many programming languages. Among them are Python, Java, Ruby, JavaScript, and others. It is great for team collaboration on a project because it provides all the information about software testing in a concise form and format that even non-technical experts can understand.
You can install the tool for Linux, Mac OS, and Windows. It is also up to the user to use the manual or automatic installation; in both cases, you can start the testing process quickly and easily.
The capabilities of Allure test reporting tool:
- Integration with the TMS in use.
- Detailed reports allow you to examine the overall report statistics and data in the context of several test runs, histories, or functions.
- Information about test performers, test environment, and historical data, if any, is also available.
- Custom division of defects into two classes: failed tests, where all test failures are displayed, and broken test cases, where failed tests are included.
- Structuring of performed tests by classes and sets.
- Clear visualization of test results with severity, duration, and progress-status diagrams.
- Support for TDD and BDD approaches. For the former, the grouping of test execution results by Epic, Feature, and Story tags is implemented.
Allure Framework enables stakeholders and project management representatives to get detailed information about product quality and QA teams to reduce the life cycle of errors through extensive integration capabilities and a clear test data structure.
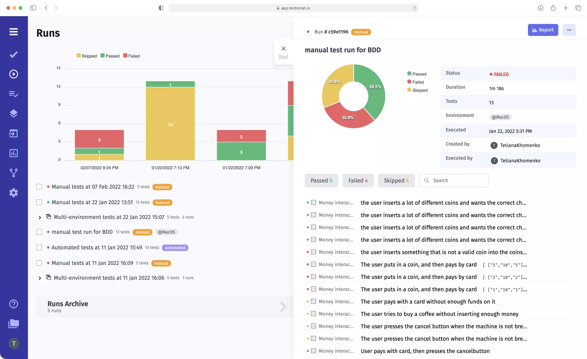
Testomatio
Test management tool testomat.io is an advanced test management system that combines the functions of test automation frameworks and testing reporting tools. It generates reports that allow you to track QA progress in real-time and evaluate the results at the end of a test run.
The advantage of this testing tool is that its users do not need to switch between different platforms for testing and detailed reporting; everything is available in one place.
Testomat.io’s test reporting capabilities:
- Real-time reporting. Reporting tool provides up-to-date test data at the end of a single test.
- Visual representation of results. Pie chart, test execution curve chart, spot indicators, heat map; everything clearly demonstrates testing progress for quick prioritization of tasks for developers and testers.
- Group archive and test runs archive allows you to track the history of testing data, perform detailed analysis, and predict future testing activity.
- Storage of an unlimited number of test artifacts in one of the popular cloud storage services. You can attach videos and screenshots to test reports regardless of whether tests are run locally or on CI/CD services.
- Notification. Sending notifications to email, Slack, MS Teams, or Jira at the end of a test run with test results.
- Public reports without confidential information. Stakeholders do not need to create an account at Testomat.io to access test results. Users can instantly share testing data by sending a simple HTML report that contains a general picture of the product state.
- Access to deep analytics based on testing reports. The TMS provides a dashboard with widgets for further analysis. You can use them to track automation coverage, the number of defects, the number of different test types (Ever-Failing, Slowest, Flaky, and Never Run Tests), and tests tied to Jira Issues.
- Full integration with Jira by installing the Jira Plugin. The feature facilitates collaboration between development and testing teams since they can work with testing in the tool they’re used to. Users can link defects with Jira Issues, send error messages to the bug tracking system and control the fixing of bugs.
- Support BDD approuch. TMS provides the ability to write tests using Gherkin Syntax, including users can automatically translate classic tests into BDD format. You can track changes in test script versions and analyze them in the History tab.
Test management system testomat.io is a universal tool for working with test automation. It makes the workflow transparent and simplifies collaboration between teams.
ReportPortal
ReportPortal is a web service that can significantly improve the efficiency of your automated tests. It easily integrates with popular testing frameworks, allowing you to accumulate all test results, create detailed reports and perform deep test result analysis on their basis.
This open-source tool meets the needs of any project, regardless of the test environment and programming languages. It supports Javascript, Java, .NET, Python, PHP, etc.
ReportPortal features:
- Real-time reporting and analytics. This feature is relevant for test automation reporting because automated tests can be performed continuously, and the tester needs to get information without waiting for the end of the entire test run.
- Test history, logs, screenshots. Users have access to information about the performed test cases, based on which they can make predictions and quickly identify the cause of failures.
- Classification of defects found in the software according to their types: product error, automatic error, system problem, or custom type.
- Auto-Analyzer feature allows you to use artificial intelligence and machine learning to automatically analyze test results.
- Integration with bug tracking tools. The option makes it possible to transfer information about bugs to Jira or another system by creating a new problem or linking failures to existing ones.
ReportPortal is a great choice for teams who want to achieve fast defect tracking and make decisions as a team regarding project work.
Extent Reports
Extent Reporting Framework is a reporting library that offers users a new perspective on their tests through clear test execution reports and analytics based on them.
Extent Reports supports Java and .Net. The tool is characterized by open source and allows you to create clear, interactive reports for clear visualization of test results.
Extent Reports features:
- Add screenshots, events, tags, devices, information about responsible specialists – any data you need to get a meaningful report.
- Individual customization of report templates for all the tests.
- Test report generation in HTML format, sending by email or MongoDB for Klov.
- Integration with Selenium WebDriver using JUnit and TestNG testing environments.
The Extent Reporting Framework is a flexible tool that allows you to generate reports regardless of the needs of your project.
Robot Framework
Robot framework is an open-source keyword-driven test automation framework that can be used for Robotic Process Automation. The tool is based on the Python programming language and is suitable for BDD, Acceptance Test Driven Development, and acceptance testing.
All the tests are presented in a simple table format, making it easy for all team members to understand. The tool generates reports on test results in HTML format at the end of testing.
Robot Framework test reporting capabilities:
- Test execution statistics based on the tags assigned to them.
- Access to the list of all executed tests.
- Links to the test log for detailed information on the desired test case.
- Clear visualization of test results: if the test passed, the window becomes green; if not passed – red; if missed – yellow.
- Information about the date, time, and duration of the test.
The platform also allows generating XUnit-compliant reports in XML format. You can use such files as input data when working with third-party tools (e.g., Jenkins).
CalliopePro
Calliope.pro is a DevOps tool that is an automated, easily accessible dashboard that displays relevant information about test results. This software product allows users to control test runs, compare them and send reports to stakeholders. Any team can work with the tool since it supports all common test formats: JUnit, TestNG, Cucumber, ZAProxy, etc.
Calliopepro features:
- Guarantee the security of your data by using the latest Kubernetes technology and the Rails platform.
- Affordable reporting format for cross-functional teams and non-technical specialists. The tool allows sharing necessary information online or showing it to colleagues.
- Easy import of test results. The process does not require special knowledge and skills; you just drag and drop the file into the download window.
- Support for Cucumber test scenarios and running them on a local server or in the cloud.
- TA Maintenance service to keep your test suite up to date.
- Adding screenshots to test reporting, setting up notifications about test completion or detected errors.
- Integration with Continuous Integration tools.
Calliope.pro is a software product that allows you to identify and fix bugs at an early stage of development thanks to the support of unit testing.
ReportNG
ReportNG is a plug-in for generating HTML reports for the TestNG framework. Using the tool, you can generate reports in an understandable format, which cannot be said about the data provided by the TestNG reporting tool.
The only drawback of this module is that the developer no longer supports it. Users are encouraged to create a copy of the project on GitHub to make the necessary updates.
ReportNG capabilities:
- Customizing output by replacing the style sheet with your own CSS file.
- Output XML in JUnit format (for versions 0.9.0 and later). This allows integration with CI tools such as Hudson.
- Splitting results by categories: Skipped, Failed, and Passed tests. Users can filter tests by their status and view only the desired type.
- Displaying the number of successful tests as a percentage.
- Generating reports about test coverage.
ReportNG increases the efficiency of the testing process and simplifies project collaboration by providing a clear format for presenting test results.
TestNG Reporter
TestNG is an open-source test automation framework that can meet the needs of QA and business teams because it supports a wide range of tests: integration, modular, end-to-end, etc. This tool’s programming language is only Java.
Among other functionalities, the platform contains a built-in reporting feature – TestNG reporting tool. You can generate HTML reports with all the important information about the testing process.
TestNG Reporter features:
- Get information about the number of test cases, the duration of tests, and their status (passed/failed/skipped).
- Execute test cases using classes.
- Integration with the default TestNG tool; no additional settings are required.
- Visual representation of the results; passed and failed tests are highlighted in green and red, respectively.
Note: default TestNG HTML report can be generated only when you run Selenium Tests in the TestNG environment.
NUnit
NUnit is a popular unit testing framework for all programming languages in the .Net family. The platform is primarily designed for unit testing, but you can also write acceptance and integration tests, as well as create reports on their results.
NUnit’s reporting capabilities:
- Creating test reports in a human-readable XML format.
- Integration with third-party reporting tools, including ExtentReports.
- Customization of the report appearance.
- Information about the time and duration of testing.
- Adding screenshots and charts to visualize the results.
The NUnit platform, combined with easily integrated third-party reporting tools, opens up many opportunities for users to track test results and status.
JUnit Plugin + Jenkins
JUnit Plugin is a plugin that allows you to generate XML test reports. It combines the functionality of a reporter and a web interface for viewing Jenkins project results and tracking failures.
JUnit Plugin capabilities:
- Display historical data on completed tests in a graphical format for clear visualization of test progress.
- Providing users with additional information about the test (e.g., test trends) by setting appropriate parameters.
- Notification of test stage or build instability in case of at least one test failure.
- Publishing test results on SCM hosting platforms (if this option is not disabled in the settings).
- Saving all errors in test suites in the report or hiding detailed information to save space.
Thanks to JUnit Plugin, you can improve your work with the Jenkins system by getting detailed reports on the results of test runs.
Zebrunner
Zebrunner is a test management tool used for continuous testing and deployment. It helps speed up QA processes by providing testing, accumulating, and presenting testing results in one place.
The peculiarity of this tool is that it is intended only for the Linux operating system of certain versions: Linux Ubuntu 16.04, 18.04, 20.04, Linux CentOS 7+, and Amazon Linux 2.
Zebrunner features:
- View test execution results in real-time thanks to interactive video recording and adding screenshots and logs.
- Flexible permission management. The tool allows you to limit user access to critical information and ensure maximum data security.
- Customizable widgets and dashboards.
- Integration with TestRail, Slack, and Jira. Sending error messages directly to the bug-tracking system.
- Generating reports and sending them by email. Users can provide the necessary data to all interested parties.
- Search for unreliable tests using AI and ML technologies.
- Visualize data with charts, graphs, and personalized dashboards.
Zebrunner Reporting will be an indispensable tool for teams that work with Linux and want to get clear, interactive reports that all team members can understand.
Digitalai
Digital.ai is a DevOps platform designed to manage software development. Agile and business teams of large, successful companies often choose it for its innovative approach to creating and testing digital solutions; the platform is based on AI technology.
The tool offers its users a wide range of reporting and analytics functions to get a complete picture of software testing under development.
Digitalai features:
- Testing progress report: shows the change in the number of tests passed/failed.
- Visualization of test results in histogram format.
- Breakdown of test cases by passed/failed/incomplete statuses, as well as displaying the total number of tests.
- Information on testing coverage.
- Automatic fault cause analysis with filtering system and fault classification option.
Digital.ai is designed for all team members to work together on a project thanks to its advanced functionality, including an elaborate reporting mechanism.
Sauce Labs
Sauce Labs is a cloud-based testing tool that meets the needs of developers and QA teams no matter what operating system, browser, or device they use.
The tool allows testing of APIs, mobile, web, and desktop apps and supports low-code testing. At the end of each test, the platform provides users with detailed bug reports.
Sauce Labs Reporting features:
- Track critical events by generating detailed, searchable reports.
- Integration with Slack. Share test results with your team quickly and easily.
- Use of the Sauce Connect protocol for client data security.
- Adding a video to reports that contains all actions performed in the test.
- Sauce Labs is a universal testing framework that allows you to generate test reports with detailed test information and thus accelerates the release of high-quality software on the market.
PyUnitReport
PyUnit is a popular unit testing framework for testing Selenium Python test suites. The built-in tool PyUnitReport allows you to create reports on test results in the form of an HTML file.
PyUnitReport capabilities:
- Obtaining test status data: pass/fail/error/skip.
- Information about the total number of tests run and broken down by status.
- Displays the date, time, and duration of the test.
Information in the PyUnitReport is presented in a clear, easy-to-read format that allows all team members to participate in testing the product.
CI Reporter
CI Reporter is an extension to TestUnit and other testing frameworks for Ruby that allows you to generate execution reports as XML files.
CI Reporter features:
- Use standard Rake tasks to run tests when working with projects.
- Partitioning into several gems (sets of classes or third-party libraries), each of which supports a specific testing environment).
- Choose where to write the reporting files (the project folder or subdirectory is set by default).
- Selective report creation: use environment or environment variables to determine whether CI Reporter will be called in each case.
This software will be the best solution for teams using CI/CD tools because those who understand XML format can track the status of test runs.
Serenity BDD Reporter
Thucydides is an open-source library designed to simplify the writing of automated acceptance tests. The tool allows you to run test scenarios in isolation in test automation frameworks such as JBehave, JUnit, or Cucumber and create detailed test reports.
Note: In 2014, Thucydides was renamed Serenity BDD. Therefore, it is appropriate to talk about Serenity BDD Reporter as a built-in test reporting tool for this library.
Features of Serenity BDD Reporter:
- Results and execution reports that contain detailed information about each test, including its execution time and a list of detected defects if the test failed.
- Attaching screenshots to each test step for better visualization.
- Report on coverage of functional tests. Shows the number of tested and executed requirements.
- Access to data about all REST API interactions.
Serenity BDD Reporter generates reports in JSON format; you can save them to disk and then convert them to an HTML file.
Cluecumber Report Maven Plugin
Cluecumber is a plugin designed to generate test reports in Behavior-driven development frameworks like Karate, Cucumber, etc.
Cluecumber Report Maven Plugin features:
- Grouping all test cases by execution status: passed/failed/skipped.
- Tagging system for generating reports on the results of individual tests.
- A tree structure of reports for easy viewing of information on test suites.
- Diagrams and color highlighting to visualize the test execution results.
- Info page for each test scenario, containing its name, assigned tags, test steps statuses, and screenshots.
The developers of Cluecumber plan to improve the tool by adding the ability to generate customized custom reports.
Jest HTML Reporter
Jest HTML Reporter is a tool that collects test results from the Jest JavaScript testing environment and summarizes them in an HTML file to improve readability.
Features of Jest HTML Reporter:
- Filter tests by their status (passed, failed).
- Summary charts and graphs to visualize test results.
- Get a link to test reports generated in the system.
- Update the data after each completed test run.
- Customization of personalized reports.
Users can customize any environment that uses JavaScript or React with Jest and get detailed test reports to improve software quality.
Spock Reports
Spock Reports is an extension of the Java testing environment, Spock, which is built on the principles of BDD and supports writing scripts in Groovy.
Spock Reports features:
- Create a custom template for generating reports in any text format.
- Improve the appearance of reports using custom CSS stylesheets.
- Maintain a test log that shows all problems in Spock tests.
- Highlight lines of code that caused a failure.
The tool generates HTML format reports by default for each test case (using Spock terminology – specifications) and also creates a specification summary.
Wrap-up
Modern tools for generating test results reports differ in the functionality implemented, available testing environments, and available languages. If you are still unsure about which tool to choose, look for advanced, versatile platforms that allow you to work with test automation and generate detailed execution reports in a single interface.











