Test Management features

We are open-minded to taking part in your business. Our test management system can be easily adapted to your testing process. Most features can be tailored to your needs. Let’s see what’s our team developing 

Features

AI testing tools

AI-driven test management with smart AI agents that simplify how you create, manage, and scale testing
  • Testomat AI Test Generation
  • Testomat AI Agents
  • Testomat AI Requirements
  • Testomat Fine-tuning
Automated tests synchronization code from git with test management tool

Automated tests synchronization

Sync automated and manual tests in one place in up-to-date. To do this, automatically load your tests from the source code with the simple importer. Track all your tests through a comfy and efficient dashboard test management system.
  • Testomat Automated import
  • Testomat Sync by IDs
  • Testomat API
  • Testomat History, Versioning
Real Time report test case run

Test automation execution

Test Management System provides seamless native integration with test automation frameworks like Cypress, Codecept, Playwright, Jest, Mocha, Cucumber, WebdriverIO, TestCafe, Protractor, CI\CD tools. QA teams can just run their tests, any customization isn’t required.
  • Testomat Built-in Reporters
  • Testomat Rerun failures
  • Testomat CI\CD execution
  • Testomat Parallel execution
Real time report test result

Automated tests reporting

Real-time reporting allows immediately track your automation testing executions. Analytics dashboard offers detailed testing metrics and KPIs. You can identify most failed tests, slow tests, flaky tests in your testing framework.
  • Testomat Screenshots
  • Testomat Video capturing
  • Testomat Unlimited artifacts
  • Testomat Analytics
Automation CI\CD integrations with Testing Management

Test automation Integrations

Spend more time for testing activities and less for configurations and tools integration. Use out-of-the-box integration with popular testing frameworks, CI\CD tools, third-party bug tracking apps like Jira.
  • Testomat JS frameworks
  • Testomat CI\CD pipelines
  • Testomat PHP frameworks
  • Testomat Jira plugin
Test Management System Project Dashboard

Project Organization

No extra set-up is required to get started with testomat.io test management system. An intuitive interface helps launch new testing projects as well as manage existing projects including planning and running regression testing.
  • Testomat TMS migrations
  • Testomat Filtering, Tags
  • Testomat Bulk Edit
  • Testomat Priorities
Test case template

Test design

Flexible and scalable test design optimized for productivity. Reusable elements, such as steps, templates, parameters speed up test case creation. Design numerous test cases is in an efficient and structured manner.
  • Testomat Gherkin editor
  • Testomat Parametrization
  • Testomat Steps database
  • Testomat Templates
Run manual test cases in test management system

Manual Test execution

Easily compose your tests in logical groups like test plans. Then run them all at once and check the results of each test case. Also, use Jira plugin, it provides test cases execution directly from Jira.
  • Testomat Test plans
  • Testomat Multi-environment
  • Testomat Public reports
  • Testomat Defect tracking
BDD scenario steps auto completion

QA efficiency

Test case creation can be faster. You might speed up your test case creation with reusable test case elements and easily content filling ​to save time during testing.
  • Testomat Autocompletion
  • Testomat Steps creation
  • Testomat Drag and drop
  • Testomat Built-in templates
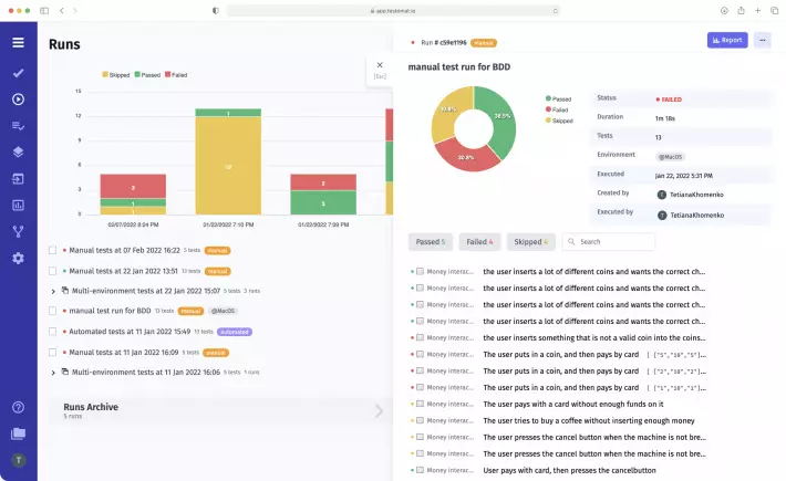
Real time report test result

Reporting

Real-time reporting makes it easy to catch issues in time and track problems fast. We implemented Screenshots and Video Capturing, rich analytics, test results sharing with stakeholders. We provide support in S3 compatible Storage with unlimited artifacts.
  • Testomat Real-time report
  • Testomat Public report
  • Testomat Run group
  • Testomat Notifications
Testing analytics dashboard with set of testing metrics

Analytics

The analytics dashboard provides visibility of all testing activities by tracking KPIs and metrics for stakeholders and the management team. You can make the right decisions, mitigate risk based on this analytics to grow efficiency and gain business value.
  • Testomat Defects tracking
  • Testomat Automation coverage
  • Testomat Flaky tests
  • Testomat Requirements coverage
Living Documentation in Test Management System

Agile Workflow

We lead on Shift-left approach in the development of test management system. Agile Workflow is orientated on seamless integrations with automation tools. As well as scenarios described in BDD to prevent communication breakdowns across Agile teams.
  • Testomat BDD support
  • Testomat Jira integration
  • Testomat Gherkin editor
  • Testomat Living Docs
Example feature file with BDD scenarios in Living Documentation

BDD support

Collaborate and write BDD scenarios by the whole team. Then these scenarios will be synchronized with project management tools and Living docs within the test management system. And non-technical teammates can run automated BDD tests from the test management app interface.
  • Testomat Gherkin editor
  • Testomat Intelligent steps
  • Testomat Cucumber Support
  • Testomat Migration to BDD
Test management jira integration

Jira Integration

Transform your Jira on a fully bidirectional Test Management tool. Install Jira plugin. Work in Jira. Immediately check changes in testomatio. And vice verse make changes in your tests in testomatio and check it in Jira.
  • Testomat Jira BDD editor
  • Testomat Jira test execution
  • Testomat Epic Coverage
  • Testomat Living Docs
Dashboard team management in testomatio test management tool

Team management

Use all power of test case management tools to test your software together by the whole team. Create a testing project, customize project roles, users access. Make assignments. Track team progress in bird's-eye view all in one place.
  • Testomat Project dashboards
  • Testomat Assignments
  • Testomat User roles
  • Testomat Messenger sends